Ícone para exibir Menu
Ícone para fechar o menu
Home
Vendas
Contato
Projetos destaque
Redes industriais
Indústria de processo
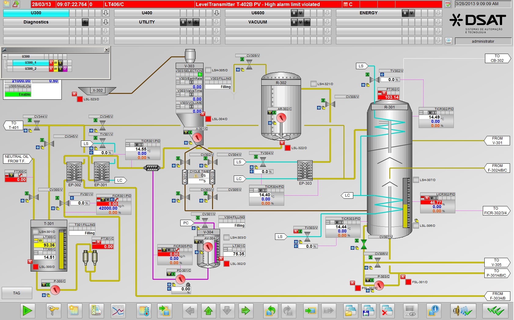
Sistemas SCADA
Retrofit
Motion Control
Desenvolvemos sistemas SCADA baseados em servidores redundantes, stand alone e virtualizados.